榜单观察 | 腾讯、游族做同一类棋盘游戏并同步进入印度下载总榜
近日,白鲸出海观察到印度榜单在时隔很久之后发生了比较大的变动,在游戏方面,印度下载量破亿的《Ludo King》上线 3 年后终进印度游戏畅销榜,而中国厂商继河马游戏之后,腾讯、游族也在 11 月下旬同步推广、加入竞争。

11月27日《Ludo King》在印度Google Play游戏榜中的排名 | 数据来源:App Annie
为什么大厂都看上了Ludo?
Ludo 源自印度的古老游戏 Pachisi,是印度全民热玩的“国游”。Ludo 是一种适合 2 至 4 人玩的战略类棋盘游戏,玩法类似于国内的飞行棋。Ludo 游戏在印度拥有强大的用户基数。
根据 App Annie 2019 年初的数据显示,印度 Google Play 游戏 Board 品类的免费下载榜前十中,70%~80% 都是 Ludo 游戏。

传统Ludo游戏棋盘
目前印度最为火爆的 Ludo 游戏是印度厂商 Gametion 的《Ludo King》。根据其官网资料显示,它是第一款在 Google Play 下载量破亿的印度游戏,曾连续 19 个月蝉联印度 iOS & Google Play 下载榜的冠军。
看到《Ludo King》的成功,不少厂商也切入这个领域,印度厂商方面,Nazara Games 于 2017 年 4 月推出《Ludo Games》,Moonfrog 于 2017 年 9 月推出《Ludo Club》。
中国厂商随即也加入战局。2018 年 3 月,河马游戏推出《Ludo Master》,9 月,游族网络发行《Ludo All Star》,11 月,腾讯《Ludo World-Ludo Superstar》登录印度,2019 年 2 月,BIGO 发行了《Ludo Talent》。

对于为什么游族和腾讯此类大厂也要参与到这一赛道中,思考下可能有 3 个原因:
1、Ludo 棋盘游戏属于印度经典玩法,能够做出大 DAU 产品,做一款游戏去覆盖亿级用户,能够获取的有价值数据和信息是很多的。
2、品牌。腾讯在东南亚基本是通过 Garena 做游戏发行的,但在印度亲自上阵,除了可能没有合适的关联公司去做,可能也有做品牌的想法。印度虽然目前来看无法获取可观的收入,但亿级的用户玩家,对腾讯来说还是很诱人的。PUBG Mobile 在印度的成功,让腾讯无法忽视这个市场。进一步强化品牌,有利于长期发展。
3、不得不说,Ludo 品类在经过长期的发展,完成用户教育之后,其实已经有一些变现模式可以去尝试,“前辈”也做出了成绩。本文的第三部分会做详细分析。
玩出了新花样
笔者对腾讯的《Ludo World-Ludo Superstar》、游族的《Ludo All Star》、以及印度最经典的 Ludo 游戏《Ludo King》进行了体验,试图探寻其中的异同。

11月26日《Ludo King》、《Ludo All Star》、《Ludo World-Ludo Superstar》在印度Google Play游戏下载榜中的排名 | 数据来源:App Annie
相同:
从《Ludo King》、《Ludo All Star》、《Ludo World-Ludo Superstar》的图标来看,三款游戏图标从配色到布局差别都不大,均采用了经典的 Ludo 游戏棋盘,让用户一眼便可以看出这款游戏是有关 Ludo 的。
在游戏基本规则方面,三款游戏的游戏规则基本相同,都支持 2 至 4 人联机比赛。对局中,每人有 4 颗棋子,谁先将棋子走到自己的大本营谁就赢了;都可以将落在非安全格子的敌方棋子踢回起点。
社交设计方面,几个产品都差不多,从玩法上有线上的随机匹配、线上的与好友一起玩、线下的多人对战(4 人对战和 2V2 对战)等等,还有玩家排名榜、挑战模式等丰富社交元素。
另外在《Ludo King》中也新增了加好友、聊天、送礼物等功能,这与 Ludo 这类游戏最初的产品设计相比,有了比较大的更新。
不同:
三款游戏中,玩家都需要支付相应“入场费”才能开始对局,赢得对局后会获得相应的奖金;如果玩家想要创建房间与好友一起玩,则需要支付“房卡”。
值得注意的是,游族的《Ludo All Star》中的游戏数值设计区别于其他两款,回报率更大,500 金币的入场费就有可能赢得 1500 金币的奖金。这可能是为了迎合印度人的赌博心理。
从玩法分类和 UI 设计来看,《Ludo King》和《Ludo World-Ludo Superstar》都将玩法分为 4 种,人机对战、联网对战、好友对战、本地对战,并将 4 种玩法放置在同一页面上。
而游族的《Ludo All Star》则将玩法分为经典模式、组队模式、TERMINATOR 模式、RAID 模式和离线模式,并分别设置在一个页面,玩家需要左右划屏来选择游戏模式,在一定程度上增加了游戏的复杂度。

《Ludo King》(左)、腾讯《Ludo World-Ludo Superstar》(中)、游族《Ludo All Star》(右)主页面截图
但就用户日均时长和活跃用户每日游戏会话次数而言,《Ludo World-Ludo Superstar》的表现要比《Ludo All Star》更好一些。
抛开奖金的刺激,笔者猜测,腾讯在玩法分类及 UI 设计上和早已火爆的《Ludo King》大体相同,降低了用户的认知成本,也是用户日均使用时长较高的原因之一。

《Ludo King》、《Ludo World-Ludo Superstar》、《Ludo All Star》用户活跃指标 | 数据来源:SimilarWeb
从 10 月份新增下载来看,游族和腾讯还属于测试期间,2 款产品都是在 11 月下旬才开始发力,进入印度 Google Play 免费总榜 Top100,不得不说 2 个厂商还是“挺默契的”。
腾讯和游族还在《Ludo King》的基础上做了一些微创新。
腾讯的《Ludo World-Ludo Superstar》为适应玩家碎片化的时间,游戏中还设置了“迷你局”,棋盘更小,游戏时长更短。
为了鼓励玩家定时回归游戏,游族在《Ludo All Star》主页面上方设置了定时领奖;在对局结束后,玩家都能通过幸运转盘抽取金币或彩钻奖励。
大DAU游戏上了畅销总榜
《Ludo King》虽然已经毫无疑问是细分品类下 No.1 的位置,但是不得不说,在它之后其实还有机会,例如比较早进入的河马游戏,相关负责人之前接受**时表示,河马游戏的产品 DAU 也已经过百万。

基于过去28天的安装和活跃用户等数据做出的活跃度榜单排名 | 数据来源:SimilarWeb
从试玩体验上来看,《Ludo King》的广告变现还算克制。
笔者在国内试玩《Ludo King》时,发现广告较多,进入游戏弹广告、开局弹广告、一局结束弹广告,除了玩家被动观看的这些广告之外,还有各种 Banner 和主动观看的各种激励视频广告。
随后,笔者邀请了在国外的同事对《Ludo King》进行测试,发现广告数量有所减少,只在退出一局和退出游戏时弹出广告,而进入对局时没有了广告。
但一局看 3 个广告很正常,如外传的千万级别 DAU,按照一个人只玩一局(从数据来看应该不止一局)、每局看 3 个广告,即使印度的平均 eCPM 只有 2 美金,这款产品的广告变现每天也有 6 万美金左右(广告库存都消耗掉的前提下)。

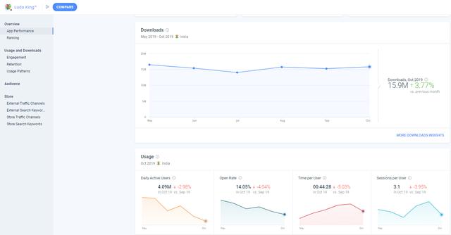
《Ludo King》在印度Google Play的各项数据 | 数据来源:SimilarWeb
可以看到,由于市场竞争越来越激烈、Ludo 类游戏互相蚕食用户,《Ludo King》的日活用户、打开率都呈下降趋势,因而《Ludo King》会比较在意用户体验,只在退出的时候弹出全屏广告。
相比之下,中国厂商选择更加克制的变现方式。从试玩的情况来看,腾讯和游族的 2 款产品都没有让玩家被动的去观看广告,而是选择了更友好的激励视频方式。
而腾讯和游族之所以比较克制,首先是刚开始推,还在用户积累阶段,保证用户体验为先,另外,与 Gametion 不同,腾讯和游族还有很多其他产品贡献收入。
再一点就是从《Ludo King》的整个发展来看,这样一类大 DAU 产品,在免费获取用户的路径上走了几年以后,开始变现了,付费点包括主题、皮肤、房卡,因此腾讯、游族可能还是更期望在不影响用户体验的情况下通过内购的形式营收并积累大量轻度游戏用户为之后的业务拓展开辟可能。
甚至从社交功能来看,以后是不是会像 Hago 一样,虽然是小游戏的形式,但是通过语聊变现,还是很有可能的。

《Ludo King》在印度Google Play畅销榜中的历史排名(8月30日至11月27日)| 数据来源:App Annie
目前,《Ludo King》已经进入印度 Google Play 游戏总榜 Top100,虽然收入可能不多,但或多或少证明了变现模式是可以走通的,只是印度用户的付费水平还很低,这个过程可能会比较漫长。
获客方面,中国厂商的营销活动更多样,而且“财大气粗”。
以腾讯为例,《Ludo World》从 11 月 15 日开始到 12 月 1 日的排行榜比赛,最高奖品是 OPPO F9 手机,2、3 名是不同额度的亚马逊礼品卡。这个方式调动用户参加,没准获客成本更低一些,省钱即赚钱。游族也做了一些排灯节充值活动等等。
剩下的就是一些之前被玩过很多次的获客方法了,比如邀请好友送金币等等。但在很穷的印度,“撒币”谁不喜欢呢。
对于其他厂商,已经有多个大厂入局的 Ludo 品类可能不会再是一个好的选择,那属于经典玩法、社交性强、能够加入博弈玩法、竞争相对不太激烈的赛道还有哪些,是值得研究的。
总体来说,印度的棋牌和博彩类游戏,有很强的文化特色,在过去的几年,中国厂商的成绩一直不好,很难与本地厂商抗衡。但随着多年攻坚,已然有了起色,例如从 2017 年开始就下注印度棋牌游戏的游族,旗下一款炸金花游戏也进入印度 Google play 畅销总榜 Top100,一家中国厂商的扑克游戏打入了 Top100,释放出了积极信号。
Ludo 品类之后的战局演变会很有意思。
【本篇文章属于白鲸出海原创,如需转载:需联系授权方可,未经授权严转载!】
友情提醒:白鲸出海目前仅有微信群与QQ群,并无在Telegram等其他社交软件创建群,请白鲸的广大用户、合作伙伴警惕他人冒充我们,向您索要费用、骗取钱财!
本文相关公司
腾讯认证
行业:游戏-研发,发行,渠道;应用;投资;文化娱乐-影视,动漫,视频;短剧-;开发者服务-云服务,推广;金融;消费升级
融资情况:战略投资
地区:广东省 深圳市
公司规模:2000人以上
旗下产品(271款):
游族网络认证
旗下产品(60款):




闽公网安备35010402350923号